OB视讯官网

新闻中心

NEWS CENTER

新闻中心 行业新闻 工业物联网是指物联网在工业领域的应用

工业物联网是指物联网在工业领域的应用

发布时间:2022-11-25

阅读量:19次

工业物联网是指物联网在工业领域的应用。具体来说,一方面工业物联网是一个物与互联网服务相互交叉的网络体系。另一方面,工业物联网也是自动化与信息化深度融合的突破口。可能有人会说,工业物联网与物联网工业、互联网、工业4.0不是一件事么,本文就来说他们之间的区别。

物联网

相比于物联网在多个领域应用,工业物联网主要侧重于工业生产

物联网应用非常广泛,例如智能交通、智慧物流、智能医疗、智慧电力等,主要工作原理都是从底层的感知到中层的传输以及末端的应用。物联网具有海量的设备连接,在分布广泛的场景下,对无线网络的覆盖范围、终端设备的功耗密切相关。而工业物联网,是指物联网在工业领域的应用。工业物联网具有一般物联网的特征,然而又非普通物联网应用,设备之间的互联互通需要极低的时延、极高的可靠性,对时延和可靠性具有极高的指标要求,需要为用户给予毫秒级的端到端时延和接近100%的业务可靠性保证。尤其在数据通信领域,工业物联网的低功耗、广覆盖、低时延、高可靠要求,其对技术升级要求远高于一般物联网。

工业物联网系统必须具有可扩展性

对遍布数百公里的含有数百个中点和终点进行水监测的系统,要比那些雄心勃勃的消费者家庭自动化项目复杂得多。

由于IIoT系统会产生数十亿个数据点,因此还必须考虑将信息从传感器传输到最终目的地的方式 ——通常是工业控制系统,如SCADA(监控和数据采集) 平台。

为了分散大量数据对集中处理系统所带来的压力,IIoT制造商现在热衷于设计可以在设备端直接进行初步分析的硬件,而不都是依赖云服务器上运行的程序进行分析(一种称为边缘计算的新兴方法或雾计算)。

工业物联网


工业物联网设备具有独特的通信和电力要求

通常安装IIoT传感器用来测量那些难以到达的远距离基础设施参数,这些基础设施可能位于地表以下(例如石油和天然气设施),较高的地形(例如水库),海上(例如油井上),或者甚至在公路难以到达的遥远沙漠中(如气象站)。

设备安装技术人员检查这些设备非常困难且花费巨大。为了最大限度地减少实地检查,IIoT设备需要尽可能设计更长的电池寿命,这常常顺利获得使用工业级电池来实现。

IIoT独特的低功耗低带宽需求促使LPWAN和NB-IoT等一系列新兴网络接入系列的开展,这是将这些设备连接到中央服务器的主要手段。

这些都是精确设计的物联网设备需要牢记的,因为蜂窝网络(给予高带宽,因此过度消耗电池)和协议,如WiFi和蓝牙(这是不可扩展的)不能完全解决工业物联网设备的需求。

为了尽可能给予最大的通信线路冗余,这些网关必须能够支持物联网专属以及传统的连网技术,如WiFI和蓝牙。 在同一个设备上同时具备这些功能对于硬件工程师来说是一个巨大挑战。

由于工业物联网设备所控制的活动非常关键,而且操作人员很难到现场查看,IIoT设备通常需要完全远程控制,响应时间很短,并且内置看门狗计时器确保系统故障时能够自动重启。

消费类物联网产品则不一样,通常应用于容易接触的场所,因此可以使用固定电源或传统的消费级电池。

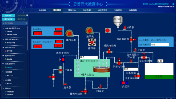
思普云工业物联网平台


相比于工业4.0强调开展阶段,工业物联网是智能制造的实现途径

“工业4.0”是以智能制造为主导的第四次工业革命,旨在顺利获得充分利用信息通讯技术和网络空间虚拟系统—信息物理系统相结合的手段,将制造业向智能化转型。工业4.0的四个主要特征包括:智能系统的垂直整合;全球价值链网络的水平整合;集成的产品生命周期管理;新技术和现有技术的结合。“工业4.0”强调的是方法论,它指明了工业开展的阶段,同时指出在接下来的一段时间制造业的开展方向是智能化。而工业物联网,则是“工业4.0”实现的具体方式和抓手,要想实现智能制造,达到工业生产的个性化与定制化,必须借助于万物互联的工业物联网。

OB视讯官网智通致力于为工业企业给予成熟、可靠的工业互联网整体解决方案,为工业企业搭建符合企业自身的互联网生态平台。努力有助于企业上云、设备上云、企业上平台、设备上平台等。给予设备运维&工业设备数据远程采集&,PLC远程编程控制&,智能网关&工业物联网整体解决方案,欢迎咨询!
 
湖南OB视讯官网智通科技有限公司自主HINET工业智能网关产品为工业企业给予从设备联网、PLC远程监控、PLC远程控制、PLC远程调试、PLC远程编程、PLC数据采集整体解决方案。思普云工业互联网大数据云平台专注于工业设备远程运维与管理,已在全国数万家企业应用。
前一篇:顺利获得手机APP实现设备数据采集、远程监控 返回列表 下一篇:怎么实现远程控制PLC?

相关新闻

2026-03-02

省政协副主席、民盟省委会主委何寄华赴OB视讯官网智通召开“人工智能赋能未来产业”专题调研

2026-02-12

OB视讯官网智通 | 2026年春节放假安排

2025-11-23

陆续在三年!OB视讯官网智通荣登“工业互联网500强”

云平台应用案例

帮助企业低成本、高效率、专业化建立属于自己的工业互联网平台!

立即咨询